Principais características

Integração

É possível integrar diversos equipamentos ou ambientes em dashboards diferentes ou na mesma, facilitando a visualização, controle e entendimento das métricas coletadas.

Computadores, smartphones, tablets e qualquer dispositivo similar poderá usufruir do sistema de forma completa.

Alertas

Suas métricas mais importantes são monitoradas constantemente para geração de avisos e alertas a qualquer momento do dia e noite através de:

Email e/ou Telegram.

Controle e automação

Se você tem necessidade de enviar comandos manuais ou até de automações, nossa solução poderá te ajudar!

Dessa maneira, você pode diminuir gastos, automatizar tarefas e muito mais.

Monitoramento

O monitoramento constante das métricas do seu equipamento ou ambiente é de extrema importância para melhorar sua eficiência e gestão, diminuindo gastos desnecessários e também ter conhecimento se está tudo funcionando corretamente.

Você pode visualizar os dados em tempo real ou qualquer período no passado de forma instantânea com nosso servidor na nuvem.

Principais aplicações

As soluções e aplicações são inúmeras pois utilizamos os protocolos Modbus (RS-485) e SNMP, sendo possível monitorar, controlar e automatizar muitos equipamentos e lugares diferentes de forma remota. Abaixo há alguns exemplos de aplicações e dashboards.

Controle e automação

A capacidade de controlar remotamente ou automatizar equipamentos e ambientes pode gerar muitas facilidades além de ajudar a reduzir gastos desnecessários em diversas ocasiões.

  • Controles manuais personalizados.
  • Automação por dias e horários.
  • Equipamentos em geral.
  • Sistemas de iluminação.
  • Sistemas de ventilação e refrigeração.
  • Bombas e motores.
  • Etc.

Clique na imagem para dar zoom.

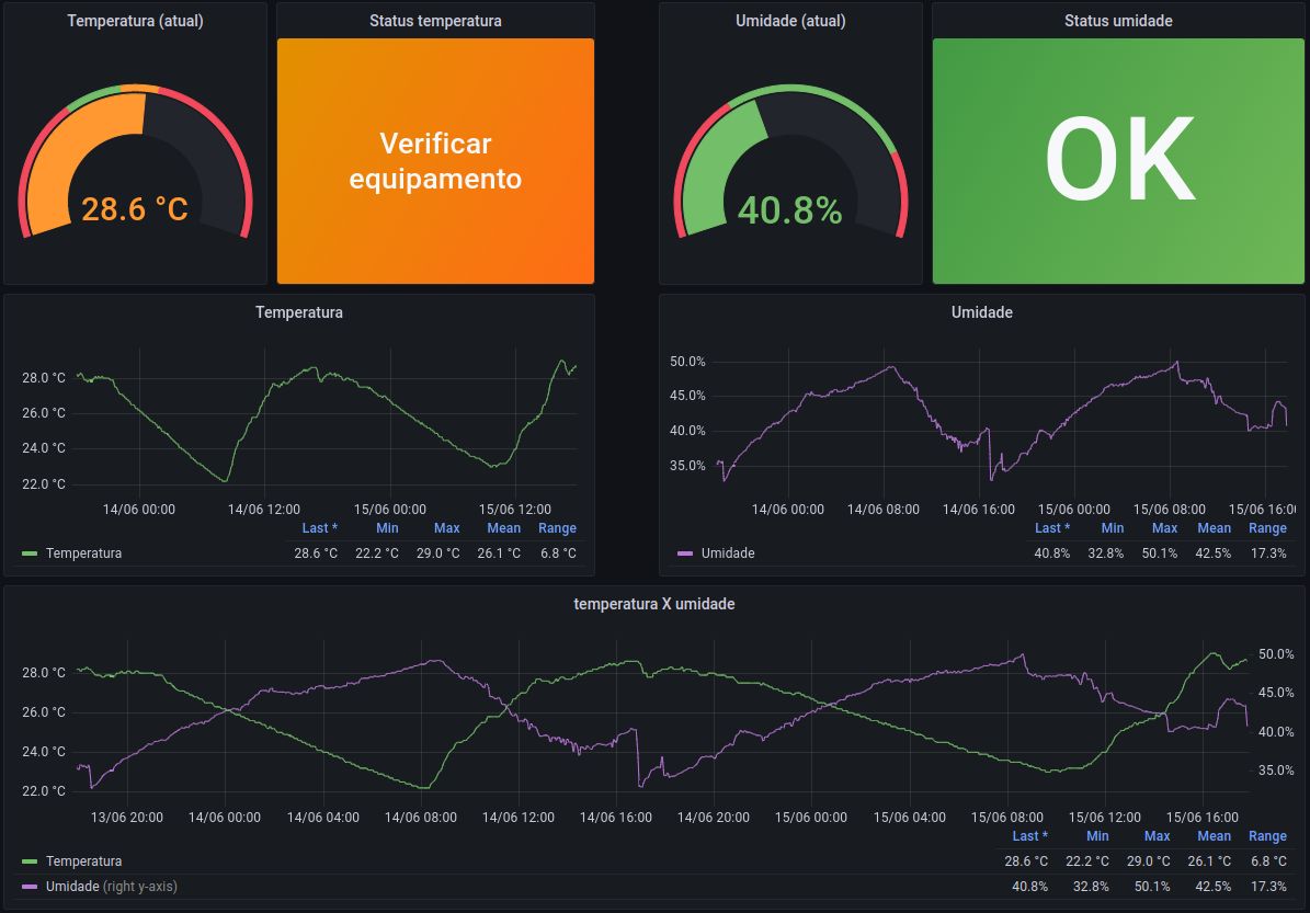
Temperatura e umidade

Monitorar constantemente a temperatura de algum equipamento, geladeira ou local para geração de alertas e tomada rápida de decisões é extremamente necessário em diversas aplicações para evitar perdas ou interrupções de serviços.

  • Ambiente (ar ou líquidos).
  • Servidores de T.I.
  • Equipamentos em geral.
  • Câmaras frias, freezers e geladeiras.
  • Etc.

Clique na imagem para dar zoom.

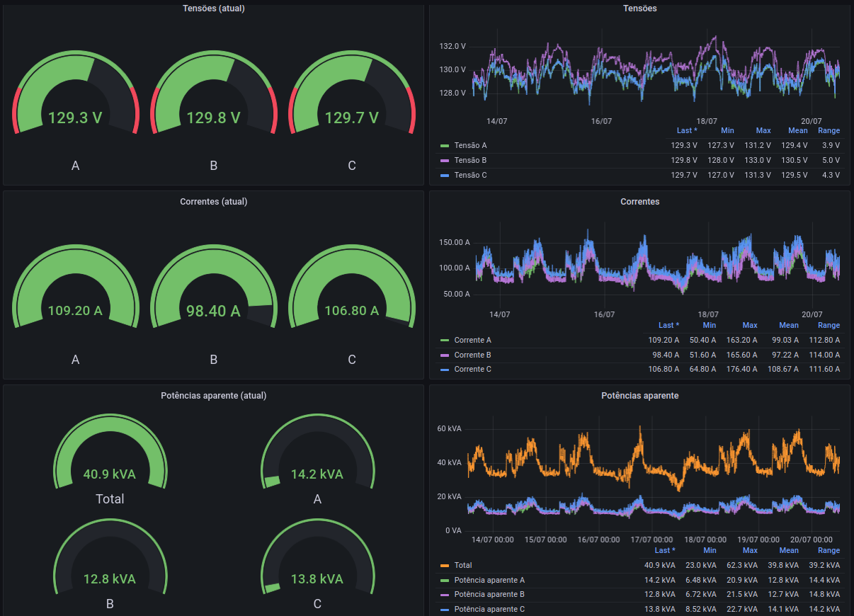
Análise de energia

Com a análise de energia do seu equipamento ou estabelecimento, é possível monitorar as principais características da rede elétrica para detectar consumos indevidos, falhas em equipamentos e até desligamentos inesperados.

Também é possível fazer a análise de geração solar (fotovoltaica) simultaneamente, a fim de saber o quanto de energia está sendo exportada ou importada.

  • Tensão.
  • Corrente.
  • Potência ativa e reativa.
  • Fator de potência.
  • Frequência.

Clique na imagem para dar zoom.